Pompa głębinowa + mauzer 1000l + czujnik ultradźwiękowy – sterowanie WiFi
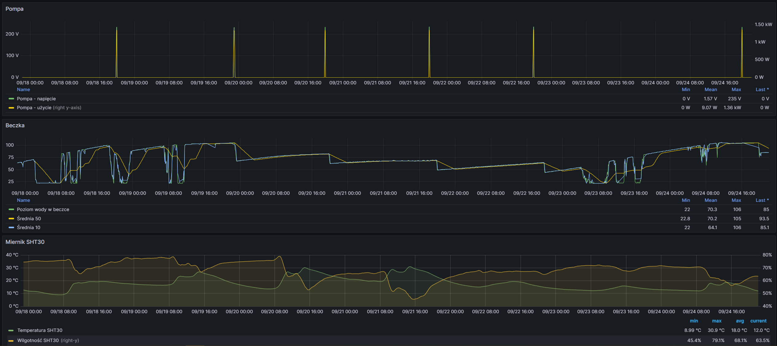
System automatycznego podlewania korzystający z pompy głębinowej sterowanej przez gniazdo WiFi to efektywny sposób zarządzania nawadnianiem ogrodu lub działki. Woda magazynowana jest w pojemniku typu mauzer o pojemności 1000 litrów, którego poziom jest monitorowany za pomocą ultradźwiękowego czujnika AJ-SR04M (HS-SR04). Czujnik ten mierzy odległość do powierzchni wody, co pozwala dokładnie określić ilość dostępnej cieczy.
Sterowanie pompą realizuje moduł Wemos D1 Mini z ESP8266, komunikujący się przez WiFi z systemem automatyki Domoticz. Logika nawadniania jest oparta na skryptach dzVents, które na podstawie odczytów czujników (dodatkowy czujnik temperatury i wilgotności) oraz harmonogramu sterują włączaniem i wyłączaniem pompy poprzez inteligentne gniazdo WiFi.
Monitorowanie pracy systemu odbywa się w czasie rzeczywistym przy pomocy narzędzia Grafana, które wizualizuje poziom wody w zbiorniku, stan pompy oraz inne istotne parametry. Dodatkowo, zdalna łączność została zabezpieczona poprzez tunel SSH (ssh tunnel), który chroni przesyłane dane i zapewnia bezpieczne sterowanie systemem z dowolnego miejsca.
Tak zbudowany system łączy popularny i tani sprzęt IoT z nowoczesnym oprogramowaniem open-source, pozwalając na wygodne, efektywne i bezpieczne zarządzanie podlewaniem.
Prototyp działa bardzo dobrze – jeżeli ktoś jest zainteresowany proszę o kontakt. Woda rozprowadzana jest poprzez system nawadniania kropelkowego, z wykorzystaniem ciśnienia grawitacyjnego.
